当前,健康化、品质化消费浪潮席卷饮料行业,无糖赛道持续扩容,已成为确定性增长领域。
市场在动态演变中,呈现出新的结构性机遇。
数据显示,2025年前10个月市场销售额突破31亿元,同比增长近10%,显示出稳健的增长势头。
市场内部正经历深刻的结构性变化。传统品类稳步发展的同时,新的增长极不断涌现:
植物饮料销售额环比增长超11倍,饮用水销售额同比激增317%,
显示出消费者对天然、纯净与功能性的双重追求。
消费人群中21-35岁年轻群体是绝对核心,其关注度(TGI)远超平均水平。
新一代消费者不仅追求“无糖”,更看重成分天然、功能附加与情感共鸣。
本文将结合数据,从品类、人群与场景三大维度,提供具体的产品开发策略。
本篇数据来源魔镜CMI产品,解读及分析由AI生成,仅供参考,请自行甄别。希望能给您带来启发。


01市场整体趋势分析
1. 市场规模与增长态势
无糖饮料市场呈现显著增长趋势,2025年1-10月总销售额达31.33亿元,同比增长9.86%,总销量7433万件,同比增长4.34%。市场供给充足,商品数达61,900个,店铺数11,067家,竞争激烈。然而,市场从"野蛮生长"进入"精耕细作"阶段,无糖茶品类销售额同比出现下降,标志着行业结构性调整的开始。

2. 季节性特征明显
销售额和销量波动显著,夏季(7月)为峰值,销售额达5.28亿元(环比+47.63%,同比+29.33%),销量1311万件(环比+55.32%,同比+21.97%)。2月、8月、10月销售额环比下降超20%,8月销量同比下降。社媒声量同样呈现夏季高峰特征,7月总声量达134,520,占前10个月总量的22.8%。

3. 价格趋势与竞争格局
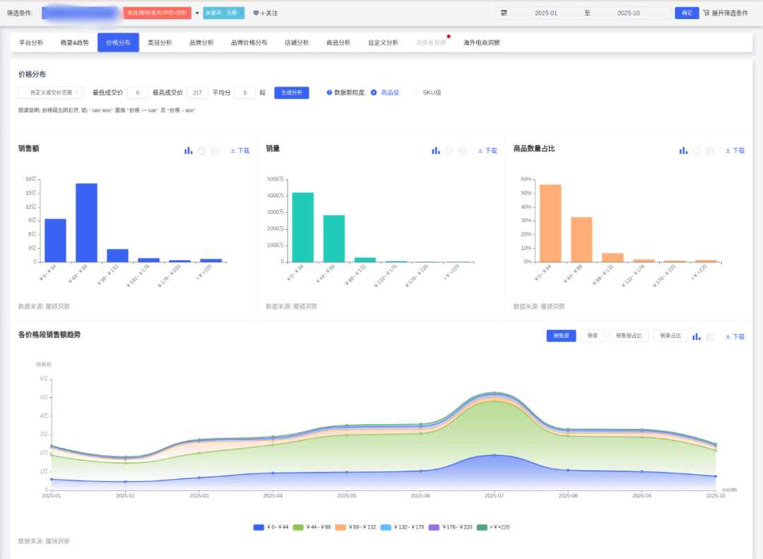
均价呈下降趋势,从1月46.71元降至7月40.30元,10月回升至42.94元。0~44元价位段主导市场,销量占比56.73%。店铺数量先增后减,从1月3,849家增至7月6,205家(峰值),10月降至5,777家,显示竞争加剧后部分退出。

02品类表现与创新趋势
1. 品类格局分化明显
茶类饮料和碳酸饮料占据主导地位,市场份额分别为36.46%(销售额11.42亿元)和25.96%(销售额8.13亿元),两者合计占比超60%。饮用水(新)呈现爆发式增长,市场份额22.68%(销售额7.11亿元),销售额环比增长182.67%,销量同比激增317.22%。

2. 高增长潜力品类
植物饮料、即饮咖啡、电解质饮料为高增长潜力品类。植物饮料销售额环比增长1128.87%(销售额6761万元),销量同比增幅2145.86%。即饮咖啡销售额同比增长50.49%(销售额5677万元),销量同比增66.38%。电解质饮料销售额同比增25.33%(销售额2654万元),销量同比增68.37%。
3. 功能成分创新趋势
亚麻籽概念无糖饮料销售额呈现爆发式增长,同比增长率高达6,992.43%。白桦树汁概念同比增长2,696.06%,奶昔口味增长1,243.06%。陈皮、茯苓、山药、葛根等传统养生成分也呈现快速增长趋势,同比增长率在679.21%至589.61%之间。这些成分多与健康、天然、美容养颜等概念相关联。
4. 传统品类面临挑战
功能饮料、气泡水、果味饮料持续衰退。功能饮料销售额同比-11.79%,销量同比-15.73%。气泡水销售额同比-29.84%,销量同比-20.86%。果味饮料销售额同比-32.63%,销量同比-22.66%。
03品牌竞争格局
1. 头部品牌优势明显
农夫山泉和可口可乐是无糖饮料市场的领先品牌,销售额和销量均显著高于其他品牌。农夫山泉销售额5.47亿元,销量1165.7万件;可口可乐销售额4.48亿元,销量1173.2万件。两者销售额同比增长显著,表现优于市场平均水平。

2. 品牌策略分化
主流品牌价格策略分化明显。农夫山泉74.6%销售额来自45~90元,高于市场均值(54.87%),显示其中高端定位。可口可乐52.42%销售额在45~90元,但61.53%销量来自0~45元,体现低价走量策略。百事可乐56.38%销售额来自0~45元,75.07%销量集中于此,定位更低价。

3. 品牌集中度提升
品牌集中度(CR5)在2025年整体呈上升趋势,从1月的49.56%波动上升至10月的54.16%,表明头部品牌市场份额持续扩大。饮品类目品牌数量在2025年呈现波动上升趋势,但10月显著下降至645家。
04消费者洞察与需求分析
1. 人群特征
女性是无糖饮料的主要关注群体(占比75.81%),但男性群体的TGI与女性持平(均为83),说明两性对无糖饮料的关注度均高于平均水平。核心人群为21-35岁(TGI均>100),其中26-30岁TGI最高(161),其次是21-25岁(154)。15岁以下人群TGI极高(720),但绝对人数较少,可能反映家长对儿童控糖的关注。

2. 地域分布
北京(TGI 275)、福建(228)、上海(218)、山东(126)、广东(121)的TGI显著高于全国。一线城市人数最多但TGI偏低(78),需结合高TGI省份的精细化运营。
3. 兴趣偏好
消费者兴趣标签显示:美妆(TGI 1218)、健康(808)、美食(599)、母婴育儿(267),显示"美容健康"与"家庭控糖"是强关联场景。娱乐化场景如电视剧(379)、运动(186)、游戏(179)可作为内容营销切入点。
4. 消费偏好与痛点
消费者对无糖饮料在味道、口感、成分方面获得较高正面评价,但负面评价集中在味道和份量问题。味道方面负面声量占比37.38%(1844条),显著高于其他方面。份量方面负面占比20.42%,关键词"份量_小"出现539次,问题较突出。健康属性(无糖、低卡)是核心购买驱动力,但部分消费者对甜度不满。

05产品开发建议:人群与场景导向
1. 核心人群开发策略
年轻女性(21-35岁)群体
结合美妆、健康兴趣,开发"零负担美容饮品",如添加胶原蛋白的无糖茶饮
利用亚麻籽(增长6992.43%)、白桦树汁(增长2696.06%)等高增长成分,强调美容养颜功效
推出玫瑰茄无糖气泡水等抗氧化概念产品,宣传"喝出素颜光,0糖更抗糖"
新晋父母(26-40岁)群体
针对母婴育儿群体,推出"家庭共享无糖饮品",如儿童友好型无糖果汁
开发含陈皮(增长679.21%)、茯苓(增长659.38%)等传统养生成分的饮品,强调家庭健康理念
通过母婴KOL传递健康育儿理念,策划"儿童糖分管理"主题直播
2. 潜力人群拓展策略
Z世代(15-20岁)群体
开发潮流联名款,如电竞/二次元IP合作,结合游戏、娱乐兴趣
利用奶昔口味(增长1243.06%)等年轻人口味偏好,开发创新口味组合
在B站通过动漫IP联名和"控糖科普"趣味视频渗透
男性健身群体
推出高电解质无糖运动饮料,绑定运动场景
开发高蛋白成分饮品(增长482.97%),满足健身人群蛋白质需求
与健身房合作,在冷藏柜进行精准投放

3. 场景化产品开发
美容健康场景
宣传话术:"喝出素颜光,0糖更抗糖",联合美妆博主推广"无糖饮料+护肤"组合
产品示例:玫瑰茄无糖气泡水(抗氧化概念)
开发添加胶原蛋白/益生菌等女性向功能添加的无糖茶饮
家庭场景
推出"迷你家庭装",强调"全家控糖不妥协"
开发含山药(增长636.16%)、葛根(增长589.61%)等养生成分的家庭健康饮品
通过母婴KOL传递健康育儿理念
职场/社交场景
开发便携小瓶装,主打"下午茶不犯困",绑定办公室提神需求
利用即饮咖啡(增长50.49%)的增长趋势,开发办公场景专用无糖咖啡茶饮
与连锁餐饮合作开发"解辣型"、"助消化型"佐餐茶饮
运动健康场景
开发电解质饮料(增长25.33%),满足运动后补水需求
推出高蛋白无糖饮品(增长482.97%),针对健身人群
与健身房合作,在运动场所进行精准渠道布局
4. 地域化定制策略
高潜力地区重点开发
在福建、北京等高TGI地区推出限定口味(如福建乌龙茶、北京酸梅汤)
结合本地美食博主推广,增强地域认同感
开发适合当地偏好的甜度梯度,如南方市场可适当提高甜度接受度
三四线城市下沉策略
推广330ml小包装,价格锚定5元甜蜜点
通过社区团购渠道进行渗透,三四线城市渗透率年增120%
开发适合家庭消费的大包装产品,强调性价比
06营销推广策略
1 产品创新方向
功能细分:开发针对女性生理期、运动后电解质补充等场景的功能性茶饮
工艺突破:采用冷泡技术降低单宁酸含量,改善口感接受度
成分创新:利用亚麻籽、白桦树汁等高增长成分,结合传统养生食材
包装革新:推出可重复灌装环保包装,降低30%碳足迹
2 渠道策略
线下网络优化:重点布局便利店(日销峰值达15瓶/店/天)和商超渠道
线上布局:发展DTC模式,微信小程序复购率达45%
餐饮渠道合作:与海底捞等合作开发定制解腻款
3 营销推广策略
内容营销:开展小红书"无糖茶挑战"话题曝光,利用B站进行科普教育
KOL合作:与美妆博主合作演示"无糖饮料搭配轻食减脂餐"
数字化工具:运用一物一码溯源系统提升28%信任度
4 风险预警
政策风险:预包装"0糖"宣称可能面临更严格监管
原料风险:气候异常导致2026年茶叶预估减产15%
替代风险:家用冷萃设备普及可能侵蚀即饮市场
口感风险:消费者对味道负面评价占比较高(37.38%),需持续优化口感
07深度商品数据探索
有了“镜界AI”的初步分析,您还可以进入魔镜CMI平台,使用您的账号在“分析+”、“电商聆听”和“社交聆听” 系统中进行深度分析探索,研究各价格带下Top商品的表现,看看那些增长趋势非常好,但同时对消费者痛点又解决得不太好的商品,再结合自己品牌的竞争优势,找到产品创新的新思路。

SIAL 西雅展(上海)将于2026年5月18-20日,在上海新国际博览中心举办,作为覆盖全品类的食饮交易展,展会设立了18大主题专区,吸引75个国家和地区的5,000+展商参展。125个国家和地区的180,000专业人士观展。 2026规格再升级,万亿商机等您抢占!黄金展位数量有限,展位火爆预定中!
内容来源:魔镜洞察


